Introducing Session Health in Sentry (Now In Open Beta)
Introducing Session Health in Sentry (Now In Open Beta)
You push a release that touches the checkout flow. Now you’re glued to dashboards and checking Slack, hoping you didn’t introduce a regression that breaks the payment path. You can’t tell if you’ve just shipped a blocker that’s stalling every cart—or some edge case quietly making users bail.
Session Health (now in Open Beta) gives you a clear view of stability and user experience—and lets you drill into each dip, with the connected issues that might be causing it, so you can push a quick fix or keep rolling out with confidence.
What exactly is Session Health?
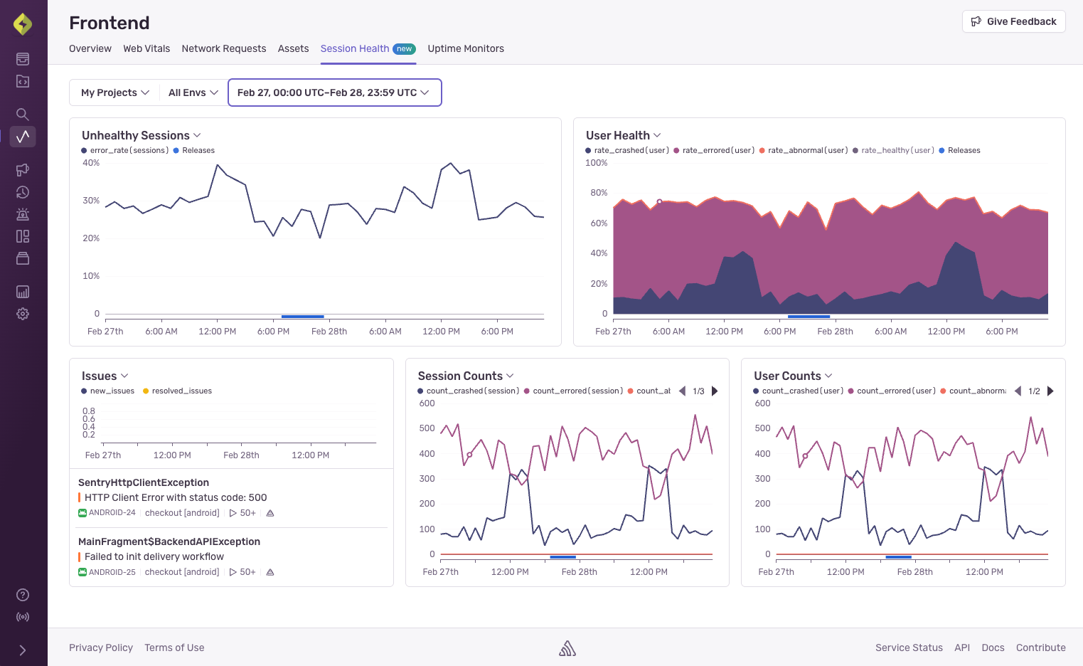
Session Health isn’t just another dashboard—it’s a quick way to see how your release actually impacted users, with crash-free rates, error spikes, and session counts all mapped to deploys. So the next time you ship something ambitious (or reckless), you can see exactly when users started getting hit by errors and jump straight to the issues behind them. You can see things like:
Crash Free Sessions - The percentage of sessions terminating without a crash, so you can understand how stable your new releases are.
New Issues By Release - New issue counts over time, grouped by release, to see what what specific issues are being introduced with each release.
Total Sessions By Release - The total number of sessions per release, to understand how many users are on each version.
Release Adoption - The percentage of total sessions that each release accounted for, to see how quickly users are updating.
Session Counts & Health - The count and percent of sessions with each session health status, to understand the overall quality of user experience across your app.
User Counts & Health - Count and percent of users grouped by session health status to evaluate which cohorts are experiencing each kind of session.
The direct visual connection between metric data and code changes means you can pinpoint anomalies faster. Did your crash-free session rate tank right after deploying version 2.3.1? Click on that release to quickly see the associated issues, streamlining your root-cause analysis. From there, you can click into the full details of the release in the Releases page.
Identifying a missing product filter
Imagine you’ve just pushed an update to your e-commerce site's product listing page, including a new, dynamic filtering system. In testing, it all seemed fine. But shortly after the release, you notice in Session Health that while your overall user count is stable, the "Healthy Session Rate" has taken a noticeable dip. The "New Issues per Release" chart also flags a rise in JavaScript undefined is not a function errors tied to the new filter component.
The release annotations on your time-series charts quickly draw a line between the deployment and the degrading session health. Clicking into the release details shows the relevant commits. As you investigate the new errors, you find that the dynamic filter fails to initialize correctly on certain less common browser versions or when users interact with it too quickly on page load. This bug doesn't crash the whole page, but it renders a core piece of navigation unusable for a segment of your users, leading to frustration and abandoned sessions.
Session Health makes this impact clear, helping you prioritize a fix for the affected browsers before it significantly dents your conversion rates.
Fixing ANR spikes
Your team has just shipped your latest release for Android, featuring an enhanced image uploading process. Post-release, your Session Health charts light up. The "Unhealthy Session Rate" for Android users has spiked, and you see a significant increase in ANR (Application Not Responding) events specifically for this new version.
The correlation between the new release and the surge in ANRs is undeniable thanks to the release annotations. Users aren't necessarily seeing crashes, but the app freezes when they try to upload multiple high-resolution images, especially on devices with modest processing power. Sentry’s ANR detection captures these events, and Session Health quantifies how many user sessions are becoming unresponsive.
Drilling down, you identify that a file processing step on the main thread is the culprit. Without Session Health, you might only hear about this through a trickle of one-star reviews complaining about a "frozen app." Now, you can see the widespread impact immediately, understand which release introduced it, and work on offloading that processing to a background thread.
Debugging app crashes in your latest release
You've launched an update for your iOS app that includes a background audio playback feature. Shortly after it hits the App Store, the 'Mobile > Session Health' page shows an alarming trend: your "Crashed Session Rate" for iOS users is climbing steadily with each new adoption of the update. Users aren't even getting to the main screen; the app seems to be crashing on startup for a growing number of them.
The release annotations on the crashed session chart immediately implicate the latest version. The "New Issues" section shows a new cluster of native crash reports, possibly related to an audio session initialization or a permissions issue that slipped through testing.
Session Health highlights the severity – it’s not an isolated issue, but a significant portion of your users on the new version can't even open the app. This allows your team to quickly react, perhaps by expediting a hotfix or rolling the release back with feature flags, armed with data on how many user sessions are failing right at the entry point.
Get started with Session Health
Session Health is now available to help you understand the real-world impact of your releases. Dive into your 'Frontend > Session Health' or 'Mobile > Session Health' pages in Insights and start connecting the dots between your deployments and your users' experiences.
With Session Health, you're one step closer to deploying with confidence, knowing you have the insights to keep your applications healthy and your users happy. Or, at least, not actively frustrated. Give it a try and let us know what you think on Discord or GitHub. Or, if you’re new to Sentry, get started for free.




